EcoReko logo
Outdoor music festival - event carbon management
Event Carbon Management

Measure the Carbon
Footprint of Every Event.

The EcoReko Event Module gives event managers and hospitality venues a dedicated workspace to log, analyse, and reduce the carbon footprint of every event - from intimate corporate days to large-scale conferences.

Per event

Carbon report generated

Per guest

Emissions benchmark calculated

58 activities

Pre-built emission options

Real time

Dashboard & analytics updated

Now in Final Testing

Built in collaboration with a leading Event & Hospitality company.

This module didn't come from a whiteboard - it was designed alongside an active event management business, shaped by real workflows, real events, and real reporting needs. The result is a tool that fits how event professionals actually work.

We're taking on a small number of early venue and event partners. Is your business next?

Become an early partner

Limited availability - no obligation

esg.ecoreko.com - Dashboard
Event Dashboard

Dashboard

Event Dashboard

A single view of your full event portfolio - total events, total emissions, category breakdown, and emissions by event type.

esg.ecoreko.com - Analytics
Analytics

Analytics

Analytics

Monthly emissions trend, per-guest benchmarks, category distribution, and your top 5 highest emitting events.

esg.ecoreko.com - All Events
All Events

All Events

All Events

A complete chronological log of every event - with per-guest average and total emissions visible at a glance.

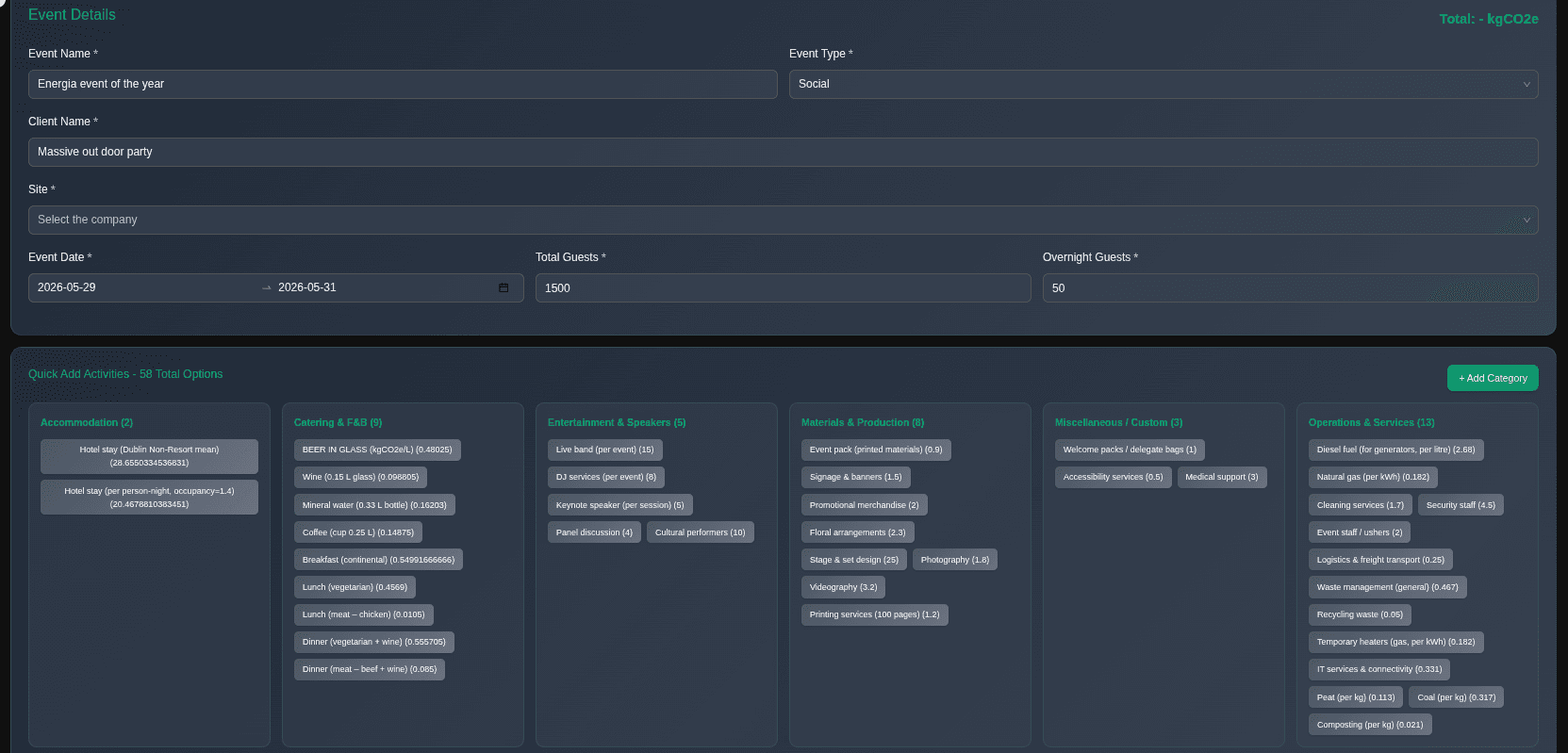
À la carte activity builder

Pre-built and customisable emission options

Building an event carbon footprint doesn't require specialist knowledge. Choose from 58 pre-built activities across accommodation, catering, entertainment, production, operations and more, each with built-in emission factors.

Can't find what you need? The + Add Category button lets you define custom activities with your own emission factors - giving you full flexibility for unusual or bespoke events.

  • Accommodation, Catering & F&B, Entertainment, Materials, Operations & more
  • Each activity pre-loaded with verified emission factors
  • Custom categories for anything not in the standard library
  • Guest count and overnight stays drive automatic scaling
  • Totals calculated instantly as you build
esg.ecoreko.com - New Event
EcoReko Event Module - à la carte activity builder with 58 emission categories

What's included

Everything you need to manage event carbon

Per-Event Carbon Tracking

Log every event with full carbon accounting - venue, catering, accommodation, transport, entertainment, and production - all in one place.

Per-Guest Emissions Average

Automatically calculates kgCO₂e per guest for every event - enabling meaningful benchmarking across your event portfolio.

Emissions by Category

Visual breakdown of your carbon by category - accommodation, catering, transport, venue - so you know exactly where to focus reduction efforts.

Emissions by Event Type

Compare carbon intensity across conferences, social events, workshops, and corporate days - track which event types carry the highest footprint.

Monthly Trend Analytics

Track your event emissions month by month - see whether your portfolio is trending down and report progress to clients and stakeholders.

Event-Level Reporting

Generate a carbon report for any individual event - suitable for client disclosure, venue reporting, or post-event sustainability statements.

Quick Insights Dashboard

At-a-glance KPIs: total events, total emissions, highest impact category, most common event type - all updated in real time.

Hospitality Venue Add-On

Designed to bolt onto venue and hospitality management - give your venue a carbon credential that clients are increasingly demanding.

Hospitality venue event space

Hospitality Add-On

Give your venue a carbon credential that clients demand.

Corporate event buyers are increasingly asking venues for sustainability data before they book. The EcoReko Event Module lets you deliver a carbon report for every event - turning sustainability from a question into a competitive advantage.

  • Offer clients a carbon report for every event hosted at your venue
  • Benchmark your venue against sector averages
  • Build a year-on-year emissions reduction narrative
  • Respond to procurement and ESG questionnaires with verified data
  • Attract sustainability-conscious event organisers
  • Support your venue's own CSRD or GRI disclosure

Start measuring your event carbon today

The Event Module is available on the EcoReko platform - sign up free or talk to our team about a hospitality venue integration.